API mocking plays a crucial role in modern software development allowing developers to simulate external API endpoints. It’s an effective way to isolate your application for testing and ensure that code changes don’t inadvertently break critical dependencies. Essentially, API mocking helps you create robust, reliable software by allowing you to test how your application interacts with external services.
As a software developer, selecting an API mocking tool can significantly affect productivity and code quality. To that end, this article provides a comparative analysis of two prominent tools, Speedscale and LocalStack, to help you determine which one best suits your specific needs.
Introduction to Local Cloud Development
Local cloud development has become a cornerstone of modern software development, empowering teams to build, test, and deploy applications in a simulated cloud environment right from their local machines. This approach allows developers to identify and resolve issues early in the development process, leading to higher code quality and more reliable software releases. By leveraging local cloud development, teams can streamline their workflows, reduce dependencies on remote cloud environments, and accelerate the pace of innovation.
LocalStack stands out as a comprehensive platform for local cloud development, offering seamless integration with existing development workflows and tools. By emulating a wide range of AWS services, LocalStack enables developers to test their applications locally, ensuring compatibility and performance before deploying to production. This not only enhances the development process but also helps maintain a high standard of code quality throughout the software development lifecycle. With LocalStack, developers can confidently build, test, and deploy code in a controlled cloud environment, making it an invaluable tool for modern cloud-native development.
What are Speedscale and LocalStack?
Let’s dive into what these two API mocking tools are and how they mock cloud services.
Speedscale
Speedscale provides a hosted service that uses traffic replay to capture production traffic for generating mocks and tests. Traffic replay enables complex mocks to be created from actual production data. Rather than traditional mocking services which are brittle and need manual scripting, Speedscale can continuously pull traffic from prod, ensuring its mocks remain up to date. Speedscale also works out-of-the-box with transparent proxies, meaning your development team doesn’t need to write complex scripts or implement confusing environment variables to route traffic in application code.
To get started with Speedscale, sign up for an account. From there, you can install Speedscale with either a helm chart or the speedctl CLI. Speedscale offers a 30 day free trial for all customers rich with the entire feature set.
LocalStack
LocalStack is a cloud service emulator designed for AWS applications and AWS infrastructure. It allows cloud developers to develop, test, and run AWS workloads locally by replicating AWS cloud services on their own machines or within CI environments. This streamlines the development workflow and reduces reliance on live cloud resources.
LocalStack can be installed via pip, Homebrew, or by downloading a pre-built binary. For a quick setup, you can use the LocalStack Docker container, which requires Docker to be installed. LocalStack can also be started using Docker Compose by configuring a docker-compose.yml file, making it easy to manage and run in different environments.
LocalStack is an open source project (Apache license) that emulates AWS cloud applications locally versus your real AWS cloud environment. Unlike your real AWS services, LocalStack runs inside a docker container called the LocalStack Container on your local machine. The LocalStack Container then provisions services like AWS Lambda functions or DynamoDB local.
Getting started with the open source community version is simple. To install LocalStack, you can use package managers like brew or pip install (i.e. pip install localstack), or alternative options like Docker Compose, Helm, or by starting the Docker Container manually. Then run localstack start to boot the LocalStack Container.
$ pip install localstack
$ localstack start -d
# Use AWS CLI or AWS SDK with --endpoint-url to talk to dynamodb local
$ aws --endpoint-url http://localstack-main:4566 dynamodb list-tables
# Alertnatively can install awslocal CLI
$ awslocal dynamodb list-tables
Although the open source version can be used commercially under the Apache license, you may want to investigate upgrading to the pro version. The most common services like AWS Lambda functions, DynamoDB, S3, etc. are supported by the open source version, however, many services in your real AWS cloud environment will not be. Most enterprise AWS cloud applications need paid versions of LocalStack to truly mock their real AWS services.
LocalStack supports a growing number of AWS services, including AWS Lambda, S3, DynamoDB, Kinesis, SQS, and SNS. It eliminates cloud deployment delays by emulating over 100 AWS services locally.
The Pro version, LocalStack Pro, is available as a Docker image (localstack pro image) and includes Pro services and several advanced features not found in the community version. To start LocalStack Pro, you need to provide an Auth Token for user authentication, which enables access to advanced features and additional APIs. LocalStack Pro supports enhanced API coverage and advanced features, making it a valuable tool for cloud developers who need to test complex AWS applications and infrastructure locally. LocalStack Pro enhances the local development experience by providing advanced features for cloud developers.
Docker Compose and LocalStack
Docker Compose is an essential tool for orchestrating multi-container applications, and when paired with LocalStack, it creates a powerful local cloud development environment. By defining services in a single configuration file, developers can easily manage the LocalStack container alongside other application components, ensuring all services work together seamlessly. This setup is particularly beneficial for teams building and testing applications that rely on multiple AWS services, as Docker Compose allows for quick and consistent environment provisioning.
Using Docker Compose with LocalStack, developers can emulate AWS services locally, test integrations, and validate application behavior without leaving their development environment. The ability to customize the LocalStack container and other services to meet specific requirements makes this combination ideal for complex development scenarios. Whether you’re building microservices, experimenting with new features, or running automated tests, Docker Compose and LocalStack together provide a scalable and flexible solution for local cloud development.
Comparing LocalStack and Speedscale
Our comparison looks at the strengths and weaknesses of Speedscale and LocalStack based on the following aspects:
- Realistic mocks
- Monitoring and analytics
- Testing and development
- Customization
- Ease of use
- Scalability
Free Alternatives for Local Development
For teams seeking free alternatives to enhance their local development workflows, several robust tools are available. Apache Gump, an open-source continuous integration tool, offers a comprehensive platform for building, testing, and deploying applications, making it a valuable resource for developers focused on code quality and automation. Jenkins X is another popular choice, providing a cloud-native approach to continuous integration and continuous delivery, with features designed to streamline development workflows and accelerate software delivery.
Additionally, AWS offers services like AWS CodeBuild and AWS CodeDeploy, both of which include a free tier for building, testing, and deploying applications in the cloud. These tools enable developers to implement continuous integration and continuous delivery pipelines without incurring significant costs, making them ideal for teams looking to optimize their development process. By leveraging these free alternatives, developers can create a comprehensive local development environment that supports cloud-native development, testing, and deployment.
Realistic API Mocks
To compare the realism of API mocks generated by Speedscale and LocalStack, it’s important to know about how each tool functions.
Speedscale is renowned for generating highly accurate mocks, thanks to its ability to record and replay live API traffic. It uses a proxy to intercept all API requests to and from your cloud applications. This method enables Speedscale to accurately capture and replicate all traffic, thereby ensuring a high level of realism in its API mocks.
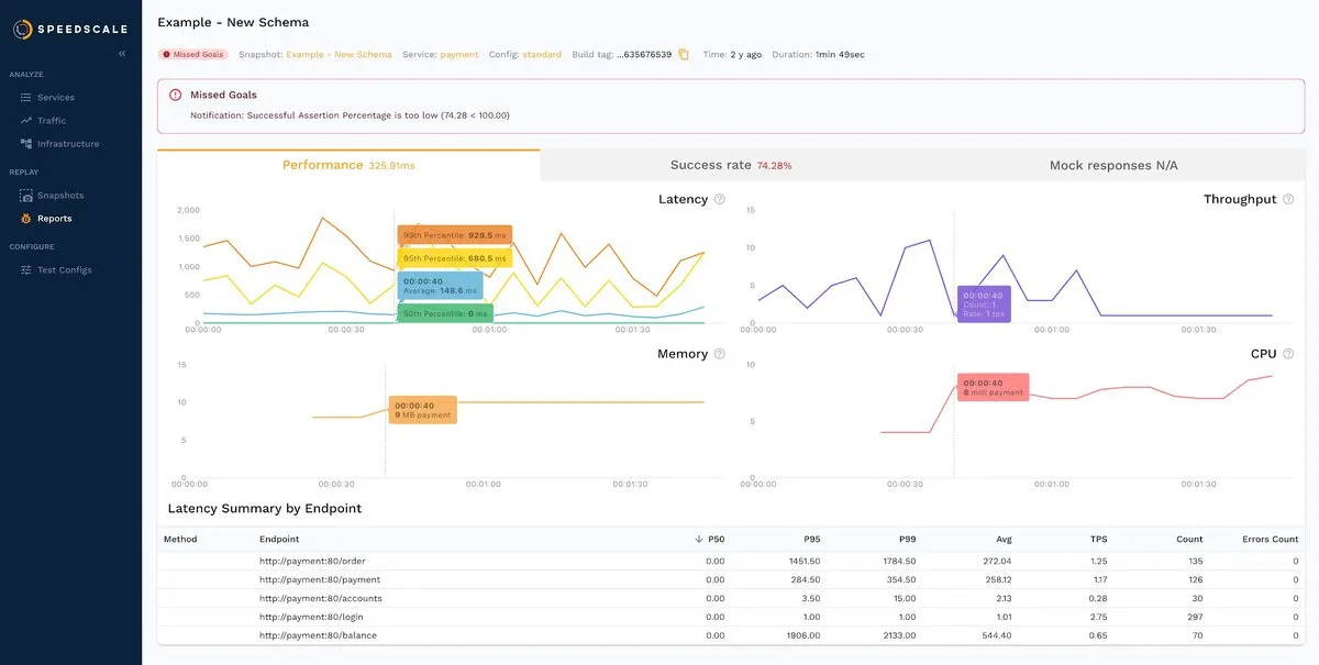
For instance, here is an automatically generated API mock from Speedscale’s dashboard:

Furthermore, as you’ll soon learn, the recorded traffic can later be analyzed, reproduced, and even transformed or multiplied to facilitate a wide range of testing scenarios.
On the other hand, LocalStack focuses on a fully functional local AWS cloud stack rather than mimicking API traffic. It assists software engineers in developing and testing their cloud and serverless apps offline by replicating their real AWS cloud environment in their local environment. This approach is beneficial for testing applications against AWS cloud services without incurring additional costs or requiring an internet connection.
Below is an example output from the terminal running LocalStack:

While LocalStack is excellent for simulating AWS cloud services, it does not record and replay your application’s API traffic like Speedscale. As a result, it can’t provide the accurate, realistic API simulation that Speedscale provides.
Consequently, if your primary need is for hyper-accurate, traffic-based API mocks, Speedscale is the way to go for best LocalStack alternatives. However, if you’re focused on AWS-centric development and testing, LocalStack’s service emulation may prove invaluable.
Monitoring and Analytics
When it comes to monitoring and analytics, Speedscale and LocalStack differ significantly due to their diverging focuses. Speedscale is designed for API monitoring and offers a comprehensive suite of features right off its main dashboard. LocalStack, on the other hand, primarily emulates AWS cloud services, with API monitoring taking a back seat.
Speedscale allows you to view recorded API traffic directly from the main dashboard, providing valuable insights into your API traffic. Each API call can be reviewed in detail, allowing developers to see both inbound and outbound traffic throughput, adjust timeframes, filter traffic based on specific parameters, and perform advanced searches to pinpoint specific data.

Furthermore, Speedscale comes with robust reporting capabilities that extend beyond basic monitoring. These reports include a range of data, such as performance metrics, success rates, mock responses, and logs. By delivering this depth of information, Speedscale provides developers with an intricate understanding of their API’s behavior, which can be instrumental in developing strategies for optimization. This level of detail is also invaluable for detecting anomalies, advanced troubleshooting, understanding traffic patterns, and ensuring the API’s performance is optimal.

Due to its nature, LocalStack does not have built-in API monitoring or analytics features. To access monitoring and analysis capabilities, you’d have to integrate third-party tools that provide insights into the emulated AWS services. As Speedscale is platform-agnostic, you could integrate it with LocalStack to leverage its comprehensive API monitoring and analysis features.
Testing and Development
Regarding testing and development features, both Speedscale and LocalStack present unique functionalities that cater to different needs.
As a LocalStack alternative, Speedscale enhances testing and development by leveraging real API traffic data. With test configs, Speedscale provides an opportunity for developers to dictate how traffic is replayed in their system. These configurations, stored as templates, allow for the control of which traffic is replayed, what conditions are tested for success, and other parameters like the number of traffic copies, delay between requests, and more.

Furthermore, Speedscale automatically transforms traffic before replaying it, enabling robust tests that produce valuable insights. By adjusting request response times, status codes, and data patterns, developers can simulate chaos engineering and real world scenarios. These experiments ensure your services can withstand common failures. The Speedscale Operator also streamlines CI/CD workflows into Kubernetes to enhance your overall development experience.
As previously explained, LocalStack is designed to support local development and testing of applications reliant on AWS services. For instance, with LocalStack, you can locally deploy an app like the following in a matter of minutes:

Once deployed, you can run countless tests while knowing that LocalStack is emulating the behavior of AWS components underneath. Simply put, as a framework, LocalStack is handy for the local development of AWS-related services and apps. While it doesn’t directly offer testing features, when paired with third-party tools, it could potentially provide testing capabilities. In short, LocalStack’s strength lies in its ability to emulate complex AWS services like a AWS Lambda function, which makes it a valuable asset for developers working extensively with AWS.
Overall, Speedscale and LocalStack cater to different aspects of testing and development. While Speedscale excels at providing a realistic testing environment with its manipulation of API traffic data, LocalStack shines in its ability to facilitate the local development of AWS-dependent applications.
Customization
Speedscale and LocalStack provide different levels of customization to suit the unique needs of a project.
Speedscale takes the lead by providing a rich, flexible customization environment. It allows developers to capture, generate mocks for, and handle API traffic with a high degree of customization. With Speedscale, you can set custom-tailored proxy settings and traffic filters that enable you to focus on specific aspects of the traffic flow that are most relevant to your application.
Perhaps the most exciting feature of Speedscale is its ability to create snapshots based on fine-grained traffic criteria. This includes HTTP header values, JSON or XML payload values, and more. This feature offers a granular approach to traffic analysis, enabling developers to pinpoint and isolate specific scenarios for detailed examination and testing.
On the other hand, LocalStack’s customization features are primarily limited to AWS service emulation. It allows developers to decide which AWS services are deployed and how they’re configured. While this is a valuable feature for developers building AWS-dependent applications, its customization options are more restricted in comparison to Speedscale. It lacks the granular control over traffic analysis and mock generation offered by Speedscale.
Developers seeking to emulate AWS services might find LocalStack’s customization sufficient. However, if you need detailed control over API traffic capture and mock generation, Speedscale offers a more advanced and flexible set of customization features.
While both Speedscale and LocalStack offer customization features, Speedscale offers a more extensive and fine-grained suite of options.
Ease of Use
When comparing Speedscale and LocalStack in terms of ease of use, the approach and user experience offered by the two tools differ significantly.
Besides its GUI, Speedscale offers a streamlined experience through its CLI, which is compatible with macOS, Linux, and Windows. Installing the GUI on macOS or Linux is as simple as running the following command:
brew install speedscale/tap/speedctl
The CLI is especially useful for developers who prefer local development with Docker. Additionally, Speedscale includes a Kubernetes operator, which can be deployed via the CLI or Helm package manager. In fact, through the CLI, you can set up Speedscale in almost any environment you can imagine:

As you can see from the screenshots in this article, Speedscale also provides a visually appealing and intuitive GUI that is designed to facilitate user interaction. The GUI offers a user-friendly experience to view captured traffic, transform it, apply filters, create snapshots, and much more. In short, Speedscale provides both a powerful command line interface and a convenient GUI, which makes it extremely accessible and easy to use.
For integration into your workloads, Speedscale works with transparent proxies. There is no need to specify with environment variables where your ingress or egress should be routed, everything is handled automatically.
On the other hand, LocalStack does not come with a UI by default, so the bulk of LocalStack’s operations are managed via the CLI, which is installed on the user’s local machine:

Like Speedscale, the LocalStack CLI can be installed on macOS, Linux, and Windows. For Docker enthusiasts, LocalStack offers a Docker Desktop extension, as well as options to use Docker Compose or a manual Docker container setup. Additionally, LocalStack provides a UI called LocalStack Cockpit, though it only supports basic functions like selecting which services to deploy. Developers can also deploy LocalStack in a Kubernetes cluster using Helm.
Noticeably, your AWS CLI interactions will remain through the AWS CLI and not LocalStack’s CLI, as LocalStack’s CLI is only for provisioning the Docker container. LocalStack talks through the AWS CLI’s option to specify an endpoint URL. However, if using the AWS SDK in application code, you will manually need to parameterize AWS access like through environment variables. Without environment variables your application will not be able to switch from LocalStack to real AWS.
All in all, LocalStack’s user-friendliness is largely dependent on the user’s familiarity with AWS services. For those well-versed in AWS, LocalStack will be a breeze to use, but for others, there may be a steep learning curve. Speedscale’s simplicity makes it one of the best LocalStack alternatives.
Scalability
Speedscale excels in scalability, supporting both local development and large-scale Kubernetes deployments. Its SaaS-based architecture automatically scales backend resources, allowing it to handle varying workloads without manual intervention. Whether managing a small local project or a high-traffic production system, Speedscale adapts to ensure consistent performance and response times.
On the other hand, since LocalStack is primarily designed for local development, its capabilities are inherently tied to the resources of the device where it’s deployed. Moreover, while LocalStack can technically be deployed in Kubernetes, that somewhat defeats its main purpose of providing a fully functional, isolated replica of AWS cloud services for testing and prototyping without incurring any costs. So, using LocalStack in a cloud environment may not provide any additional benefits over using AWS cloud applications directly.
In essence, Speedscale’s design prioritizes scalability and flexibility, making it one of the best LocalStack alternatives for local development and sizable Kubernetes deployments. Meanwhile, LocalStack remains a valuable tool for AWS-specific development but loses practicality when used in cloud-based deployments.
Final Thoughts on Local Development
Local development remains a vital part of the software development process, providing developers with the tools and flexibility needed to build high-quality applications efficiently. Solutions like LocalStack play a crucial role in enabling developers to emulate cloud services, test code locally, and ensure robust application performance before deployment. By integrating local development tools into their workflows, teams can improve code quality, reduce errors, and accelerate the delivery of cloud-native applications.
As the landscape of software development continues to evolve, the importance of local development environments will only grow. By adopting tools that support local development, developers can stay agile, maintain high standards, and deliver reliable cloud services that meet the demands of today’s fast-paced market.
Conclusion
As you’ve seen throughout this comparison, Speedscale offers realistic API mocks and unmatched scalability and is also flexible enough to be used for both local and large-scale deployments. LocalStack, while limited in these areas, is an effective tool for AWS-specific service emulation in local development. When it comes to mocking AWS services automatically against real production traffic, Speedscale is one of the best LocalStack alternatives.